Searching Databrickson
Databricks

The user flow demonstrates searching for content within Databricks. It starts from the homepage, uses the search bar, and ends with a dedicated search results page.
Discover best website designs for Searching & Finding flows. Get inspired by the best apps in the world.

The user flow demonstrates searching for content within Databricks. It starts from the homepage, uses the search bar, and ends with a dedicated search results page.

The user searches for a flight by selecting origin and destination cities and then views the flight options. The user also interacts with the time filter.

The user searches for a specific page within Notion. The user then navigates to the page content after selecting it from the search results.

The user navigates from the inbox to the "Manage" panel to search for and find a specific plugin. The flow demonstrates how to locate and manage plugins within the application.

The user initiates a search from the main chat interface. They type in a query, which filters the search results displayed in a modal.

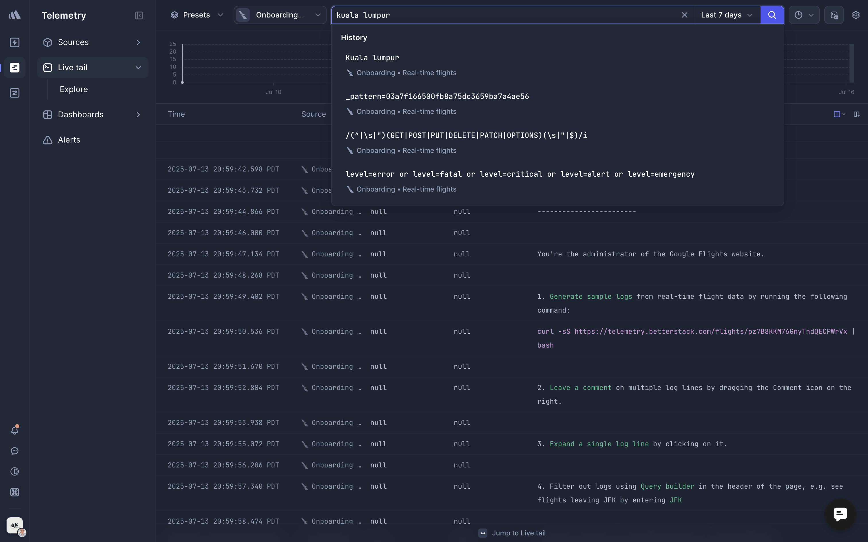
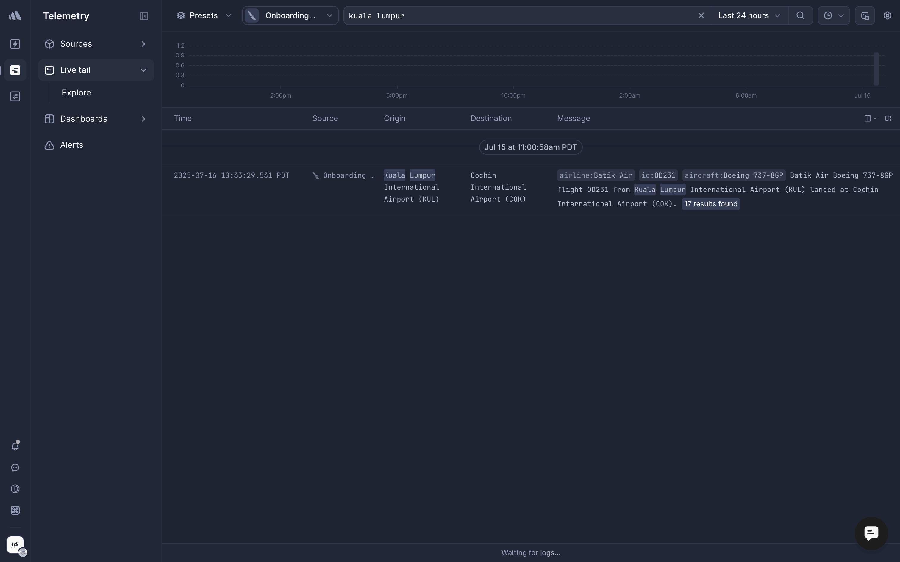
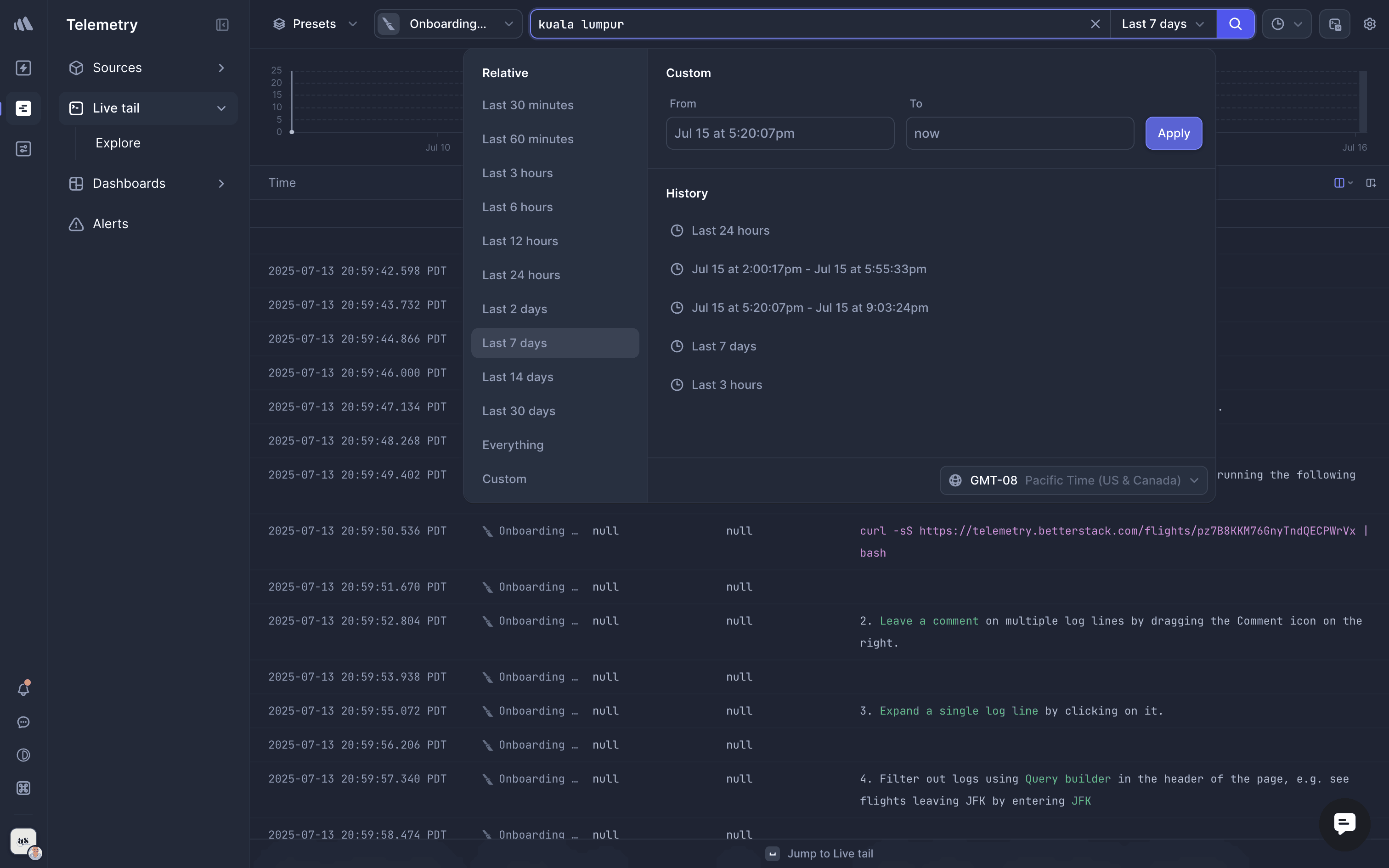
The user searches and filters log data by 'kuala lumpur' and 'last 24 hours'. The filtered results are then displayed in the log data table.

The user opens the search box, types a query, and selects a suggestion. The inbox view then updates to display the corresponding search results.

The user searches for hotels, refines the search with a keyword, and adjusts the date and number of travelers. The goal is to find a suitable hotel.

The user flow demonstrates searching for actions within an agent dashboard. The user searches for 'email', which triggers a dropdown menu.

The user searches for "cookies" on Nextdoor and explores the search results across different categories. They browse through "For Sale & Free", "Posts", "Businesses", "Event", and "Neighbors".

The user opens the search bar within a notebook and filters the options by typing "appi". This displays appearance-related settings.

The user searches for an item from a collection. The item grid updates to display the search results.


1964 Flows


1674 Flows


669 Flows


1206 Flows


1974 Flows


8796 Flows